부산도시철도 1호선, 클라우드 실시간 유지보수 국내 첫 도입
전체 맥락을 이해하기 위해서는 본문 보기를 권장합니다.
부산도시철도 1호선에 국내에서는 처음으로 클라우드 환경을 활용해 도시철도 운행기록과 주요 장비의 상태를 실시간으로 파악해 정비 보수 상태를 점검하는 시스템이 도입된다.
부산교통공사는 네이버클라우드와 협업해 철도 실시간 모니터링 플랫폼을 상용화한 '전동차 스마트 예지 검수 시스템'으로 디지털 기반 도시철도 안전관리 체계를 도입한다고 2일 밝혔다.
이 글자크기로 변경됩니다.
(예시) 가장 빠른 뉴스가 있고 다양한 정보, 쌍방향 소통이 숨쉬는 다음뉴스를 만나보세요. 다음뉴스는 국내외 주요이슈와 실시간 속보, 문화생활 및 다양한 분야의 뉴스를 입체적으로 전달하고 있습니다.
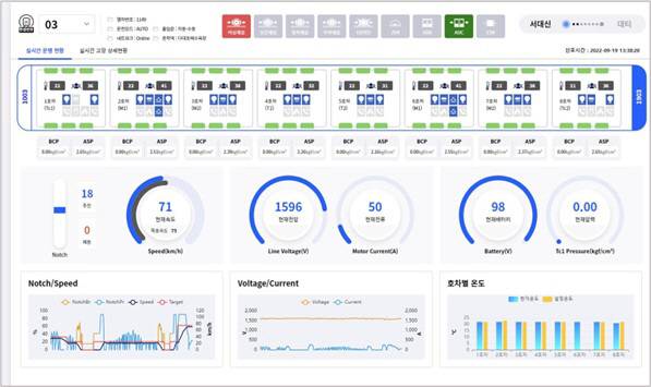
운행기록 장치정보 실시간 수집
결함 예측 및 즉각조치 유지보수
부산도시철도 1호선에 국내에서는 처음으로 클라우드 환경을 활용해 도시철도 운행기록과 주요 장비의 상태를 실시간으로 파악해 정비 보수 상태를 점검하는 시스템이 도입된다.


부산교통공사는 네이버클라우드와 협업해 철도 실시간 모니터링 플랫폼을 상용화한 ‘전동차 스마트 예지 검수 시스템’으로 디지털 기반 도시철도 안전관리 체계를 도입한다고 2일 밝혔다.
전동차 스마트 예지 검수 시스템은 클라우드 환경에서 열차 운행기록과 주요 장치의 상태 정보를 실시간 데이터로 수집하고 머신러닝(기계학습)을 통해 잠재 결함 예측과 즉각 조치가 가능한 상태 기반 유지 보수 (Condition Based Maintenance, CBM) 플랫폼이다.
전동차 스마트 예지 검수 시스템은 클라우드 기반 CBM환경을 구현한 국내 첫 사례로, 네이버 클라우드 플랫폼 공공기관 전용 존에서 클라우드 환경을 구축했다.
철도통합무선망(LTE-R)을 통해 공공 클라우드로 전송된 전동차 데이터는 분석 후 웹 시각 자료로 나타나며 분석 결과 결함 및 고장 감지 시 알람이 표시된다. 이를 본 운용자 또는 종합 관제는 열차 운행상태를 실시간으로 확인하고 기관사와 소통하며 정확한 상황판단과 의사결정을 내릴 수 있다. 또한 장기간 수집된 열차 데이터와 조치 이력 등을 바탕으로 비상시 적절한 대처를 신속히 판단할 수 있다는 게 네이버클라우드 설명이다.
한문희 부산교통공사 사장은 “전동차 스마트 예지 검수 시스템으로 도시철도 안전관리가 더욱 체계적으로 이루어질 예정”이라며 “앞으로도 시민에게 안전한 도시철도 이용환경을 제공하기 위해 관련 기술 개발을 꾸준히 이어 나가며 ‘디지털 메트로’ 전환을 위해 힘쓰겠다”고 말했다.
네이버클라우드 임태건 영업총괄상무는 “이번 시스템 구축은 국가정보원의 보안 가이드라인을 충족하며 1급 보안 시설로 분류되는 철도 관련 시스템에 적용될 수 있었다”며 “국내 최초 철도 모니터링 플랫폼 상용화 사례이자 국내 첫 클라우드 기반 CBM 구현을 통해 부산교통공사가 더욱 혁신적인 도시철도 서비스를 제공할 수 있도록 지원하겠다”고 강조했다.
Copyright © 국제신문. 무단전재 및 재배포 금지.